Embold Team has delivered after years of R&D, a new great version of their product Embold. In this series of articles, I want to illustrate why these new features make Embold a great and easy product to work with.
Today we will talk about Onboarding also know “how the heck do I add my project into this tool ?”
The new version of Embold
Embold version 2 integrates three new great features 😍
Updated UI/UX
Multi-language scan
Duplication Detection
Ember’s team worked a lot to make the UI/UX as easy as possible and at the same time full of nitty-gritty coding details of your beloved application.

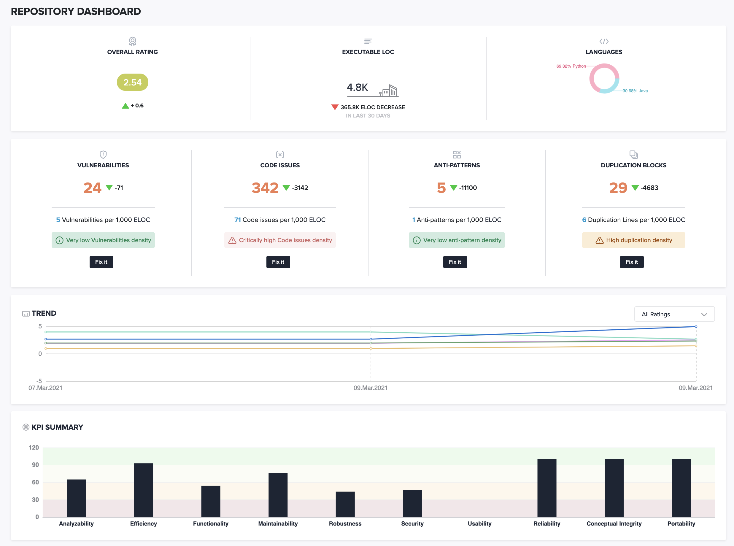
Embold really shines with some specific and useful metrics like the KPI Summary drilldown, the Anti-pattern detection, and the multi-language analysis.
Onboarding in four steps
Let’s see how it works.
Just connect any repository from your favorite source control platform, Embold will detect all supported languages in it and scan all of them. You no longer have to add a repository repeatedly to scan each language. That limitation is now history.
Repository integration
Embold integrates directly with Github and BitBucket so you can quickly upload your projects and run an analysis on them.

You may review the permissions, but Embold has a clear privacy policy there.

If you have several GitHub organization, please select the relevant organization for which you want to scan some repositories :

Repository selection
The next and last screen is the most exciting part of the onboarding process: just select your favorite repositories and launch the analysis. You got it, it does not require any configuration at least in the beginning. It works fine and perfectly fine, trust me. And it works no matter the language of your repository. If you have several languages in the same repository, let’s say Java and Javascript, it will work too.

Conclusion
This is it. Your discovery of Embold and all its code analysis features are ready to go. Your projects will be analyzed. No need to wait for your larger projects, you will receive an email as soon as the scan is complete.

You can view the details of the scans at any time in the Scans tab and get some logs about the progress.

I trust that this short article has managed to show you what a great job Embold has done in bringing code analysis to your IT projects, without being an expert.
As a result of being a user of numerous other code analyzer products, the new version of Embold released here is a significant improvement that I believe will allow them to gain a broader audience, as the features of Embold are more than worth the trip.
